配电箱组件工程量-文字查找快速计量
最近一段时间,小编在死磕配电箱组价,再查询元器件价格,作用及原理的时候,也有了一点新的体会,同时借助CAD快速看图文字查找,导出表格等命令,提取配电箱箱内元气件的工程量。

一、配电箱单价的构成
通常来说,配电箱单价由配电箱箱体价格,配电箱箱内元器件价格,成套费用,税金这四部分组成。接下来,我们逐一来叙述每个部分的原理及组成。
1、配电箱箱体价格
配电箱箱体,顾名思义,就是指的配电箱外壳的价格,这个外壳通常由钢板加工而来,通常来说,用配电箱展开面积,结合钢板理论重量进行换算。那么配电箱尺寸图纸中通常未标注,这个应该怎么来估算呢?我们以常规的动力箱为例,可以参考12YD4图集,根据回路的数量进行估算,当然,做预算的时候可以,结算时,以厂家供货单尺寸为准。

对于配电箱箱体价格的计算,还需考虑加工工艺及表面处理方式对单价的影响,如喷塑、镀锌等不同工艺会带来成本差异。此外,箱体厚度也会影响用钢量,一般采用1.5~2.0mm厚冷轧钢板,具体依据设计要求调整。
2、配电箱箱内元器件价格
配电箱箱内元器件价格主要由断路器、接触器、继电器等组成,需根据具体型号和规格查询市场单价。此外,还需考虑品牌和质量因素,不同品牌的元器件价格差异较大,一线品牌,二线品牌及国产元器件的价格差异明显,以及不同级别代理拿货价差异也比较大:
常见的配电箱箱内元器件的类型及作用
(1)塑壳断路器
塑壳短路器作用:是保护电路免受过载和短路故障的开关设备,具有快速切断故障电流的功能,确保电路安全。其价格受额定电流、极数等因素影响。
塑壳断路器各部分标注含义解析(下图所示):LUGM6L-200/4208-80A 是带漏电功能的 4 极塑壳断路器,其壳架电流为 200A、额定工作电流 80A,采用热磁脱扣方式实现过载与短路保护;图纸标注它的额定剩余动作电流 IΔn=300mA,

(2)电流互感器
电流互感器作用:用于测量电力系统中的电流,并将其转换为适合测量仪表和保护装置使用的标准信号。其价格受准确度等级、额定电流等因素影响
电流互感器各部分标注含义解析:如LMZJ1-0.66-150/5,表示额定电流150A,准确度等级0.66,输出标准信号5A。
(3)电表
电表的作用:是测量和记录电能消耗的仪表,其价格受品牌,电表类型,测量方式影响。常见的电表类型有,机械式电表,预付费电表,智能电表等。机械式电表结构简单,价格较低,预付费电表需提前充值,便于管理;智能电表功能多样。

(4)微型断路器
微型断路器作用:用于保护电路免受过载和短路故障的影响,适用于小电流回路。其价格受额定电流、极数等因素影响。微型断路器还有带漏电保护功能的产品,通常位于家用冰箱,空调等大功率电器设备的电源回路中,确保人身和设备使用安全。
微型断路器各部分标注含义解析:如LUGB6L-C16/1PN,带漏电保护的小型断路器,型号中 “LUGB6L” 代表带漏电功能的小型断路器系列,“C16” 里的 “C” 是 C 型脱扣曲线(适配照明、家用类阻性 / 轻感性负载)、“16” 是额定工作电流 16A,“1PN” 是极数配置。

配电箱元器件类型还有很多,受制于篇幅,就不一一列举,大家感兴趣的可以自己搜索,归纳和整理。
3、配电箱成套费用
配电箱成套费用主要由元器件成本、安装调试费及辅料费用构成。成套配电箱厂家会将元器件价格,箱体价格加到一起,取一定的比例系数,一般为0.2,也有更多的,看不同的厂家如何考量了。
4、税金
配电箱价格中的税金,顾名思义,是指按照国家规定应缴纳的税费,通常包括增值税、企业所得税等。税金比例因地区和具体政策而异,一般占配电箱总价的10%-15%左右。税金的计算和缴纳由厂家负责,最终体现在用户购买价格中。
二、统计计算配电箱元器件
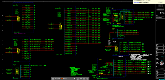
首先,我们看下下面的图纸,下图是一个配电箱系统图,上面标注了各种各样的配点箱元器件,包含微型断路器,电表等。

其次,我们使用CAD快速看图的图形识别,通过放大观察我们得知,配电箱元器件名称下方都有一个横线,我们可以利用这一个特点,来进行元气件的统计。

然后,我们点击开始识别,软件就可以把图纸上相同的元器件统计好。

之后,我们以此类推,统计其他的,我总计识别了4种,可以通过图形识别,查看已识别的图形列表查看,并且可以导出到表格中,进行询价

配电箱价格作为电气专业价格的重要组成部分之一,希望通过本文的介绍,可以辅助大家理解配电箱系统图及价格的组成,同时CAD快速看图也可以在配电箱元气件数量统计中发挥妙用。关注我下期内容更精彩。
#配电箱#CAD快速看图#计量#文字查找